Gerar relatórios BI detalhados e painéis visuais é essencial para tomar decisões estratégicas com rapidez e segurança. Com dados claros e consolidados, você reduz achismos, identifica tendências e prioriza ações que realmente movem o ponteiro.
No Bitrix24, o Criador de BI ajuda você a construir relatórios personalizados e visualizar informações de forma simples e objetiva.
Além disso, por estar integrado ao CRM e a outros módulos (tarefas, projetos, faturamento), ele conecta tudo em um só lugar, facilitando a análise do desempenho em tempo real.
Na prática, você define objetivos, escolhe as fontes (CRM, atividades, negócios, empresas), aplica filtros e monta visuais (tabelas e gráficos) em poucos cliques.
Assim, seus indicadores ficam acessíveis a todos os envolvidos e os painéis podem ser segmentados por equipe, produto ou região, elevando a governança dos dados.
Benefícios do Criador de BI no Bitrix24
Visualização clara dos dados: transforme números em gráficos e tabelas fáceis de ler, acelerando reuniões de performance e decisões do dia a dia.
Personalização por departamento: crie painéis sob medida para vendas, marketing, suporte e financeiro, com métricas, filtros e níveis de acesso específicos.
Insights para tomada de decisão: cruze informações de funil, atividades e receitas para identificar falhas, prever demandas e priorizar ações de alto impacto.
Agora, veremos como acessar e usar o Criador de BI no Bitrix24 para montar relatórios BI personalizados e dashboards visualmente atraentes, do zero e com agilidade.
Como Acessar o Criador de BI no Bitrix24
Siga esses passos simples para acessar o Criador de BI no Bitrix24:
1. Comece com o login no Bitrix24 com as suas credenciais.

2. No menu lateral, localize a seção “Análise” ou “Relatórios“.
3. Em seguida, clique em “Criador de BI” para começar a explorar as funcionalidades da ferramenta.

Dica: se o menu lateral não estiver visível, basta clicar no botão de “Menu completo” no canto superior esquerdo da tela para acessá-lo. Você será redirecionado para a tela inicial do Criador de BI, onde encontrará:
- Painéis padrão: relatórios prontos fornecidos pelo sistema;
- Painéis personalizados: relatórios que você ou sua equipe criaram anteriormente.

Criando ou editando um painel no criador de BI
Com o Criador de BI, você pode editar relatórios existentes ou criar novos painéis do zero. Veja como:
Editando um painel padrão
1. Encontre o painel desejado na lista.

2. Na coluna “Ações“, clique em Editar.

3. Nesta fase, o sistema abrirá uma cópia do painel original, garantindo que as alterações não impactem o relatório padrão.
4. Personalize as métricas, gráficos ou intervalos de dados conforme necessário.
Criando um novo painel
- Para iniciar, clique no botão Criar no topo da tela.

2. Selecione “Novo painel“.

3. Preencha as informações básicas:
- Título: dê um nome ao painel (exemplo: “Desempenho de vendas”).
- Descrição: insira detalhes sobre o objetivo do painel.
- Intervalo de dados: escolha um período, como “últimos 7 dias” ou “mês atual”.
- Visibilidade: defina quem poderá acessar o painel (por exemplo, só você ou toda a equipe de vendas).

4. Para concluir, clique em Salvar para criar o painel.

Configurando o Intervalo de Datas
Ao criar ou editar um painel, a escolha do intervalo de datas é fundamental para o relatório mostrar os dados corretos. Siga estas etapas:
1. Localize o campo “Intervalo de datas“.

2. Escolha entre as opções padrão:
- Últimos 7 dias;
- Último mês;
- Período personalizado: selecione as datas específicas que deseja analisar.
3. Depois, clique em Aplicar.

Dica importante: evite selecionar intervalos de dados muito grandes, pois isso atrasa o carregamento dos relatórios devido ao volume de informações.
Explorando as Guias do Criador de relatórios BI
A tela do Criador de BI é dividida em quatro guias principais, cada uma com uma função específica:
- Dashboards: aqui você pode visualizar os painéis existentes, organizados por gráficos, tabelas e outros formatos.
- Charts (Gráficos): esta guia permite criar e editar relatórios BI gráficos que representam visualmente os dados.
- Datasets (Conjuntos de Dados): nela, você configura ou seleciona os dados que serão utilizados para criar gráficos.
- SQL: para usuários avançados, é possível escrever consultas personalizadas e combinar dados de várias fontes do Bitrix24.
Confira também outras ferramentas do Bitrix24:
Criando um Conjunto de Dados Personalizado
A criação de conjuntos de dados personalizados é essencial para análises mais detalhadas. Veja como:
1. Vá para a guia Datasets e clique em Criar Dataset.

2. Escolha entre:
- Físico: baseado em tabelas pré-configuradas no banco de dados.
- Virtual: use consultas SQL para combinar dados de diferentes fontes.

3. Preencha os campos obrigatórios:
- Nome do Dataset: defina um título claro, como “Leads por campanha”.
- Fontes de Dados: escolha os dados que deseja usar (Leads, Negócios, Faturas, etc.).
- Colunas do Conjunto de Dados: selecione as colunas relevantes (exemplo: “Nome do lead”, “Status”, “Data de criação”).

4. Clique em Salvar Dataset para finalizar.
Criando Gráficos no Painel
Com os dados configurados, é hora de criar gráficos para visualizar as informações. Veja como:
1. Acesse a guia Charts e clique em Criar Gráfico.

2. Escolha o conjunto de dados que deseja usar (por exemplo, “Leads por campanha”).
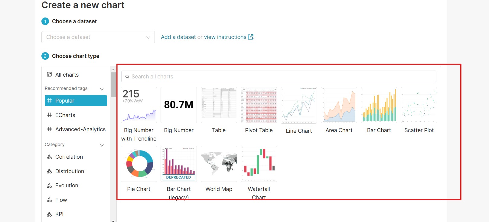
3. Selecione o tipo de gráfico:
- Barras, Linhas, Pizza: escolha conforme a análise que deseja realizar.

4. Configure as opções do gráfico:
- Eixo X: selecione a dimensão (por exemplo, “Mês”).
- Eixo Y: escolha a métrica (por exemplo, “Número de leads”).
5. Visualize o gráfico e clique em Salvar.

6. Volte ao painel e insira o gráfico criado.
Ajustando o Layout dos relatórios BI e revisando o painel
Agora que os gráficos estão prontos, você pode organizar o layout do painel:
- No painel principal, clique em Editar layout.
- Arraste os gráficos e tabelas para organizar conforme sua preferência.
- Dica: posicione os gráficos mais importantes no topo para facilitar a visualização.
- Revise os dados exibidos para garantir que tudo esteja correto.
- Clique em Salvar Alterações.
Receba nossa ajuda para configurar os seus relatórios BI
Se você ainda não utiliza o Criador BI do Bitrix24, comece agora mesmo e aproveite todo o poder dessa ferramenta para transformar seus dados em resultados concretos.
Para solicitar ajuda ou tirar suas dúvidas, a 23A oferece suporte especializado para garantir que você aproveite ao máximo os recursos do Bitrix24.
O Bitrix24 está sempre inovando. Por isso, siga nossas redes sociais Facebook, Instagram e LinkedIn para acompanhar em primeira mão as novidades do CRM e inscreva-se em nosso canal do YouTube para acompanhar os tutoriais sobre a usabilidade da ferramenta.
